集装箱式苦咸水淡化系统(含软化床)介绍

集装箱式苦咸水淡化系统适用于高盐碱地区和海水倒灌地域,采用反渗透技术,经过优化系统设计而成。
设备集成于标准集装箱内,不仅便于运输出口,而且利于现场的吊装、安放和迅速投入使用,在运行管理上也大为方便。
该系统能够有效地去除水中的无机盐、重金属离子、有机物细菌及病菌等有害成分,将原水淡化为符合生活饮用水卫生标准(GB5749-2022)的淡水。
技术参数
产水水质标准:TDS<300mg/L
|
96吨/天 集装箱式苦咸水淡化系统 |
|||
| 产品型号 | WY-BW-96 | 进水含盐量 | <4000PPM |
| 产水量 | 4m3/小时 | 使用功率 | 7KW |
| 脱盐率 | >98.5% | 电源 | 380V / 50Hz / 三相 |
| 产水含盐量 | <500mg/L | 电控防护等级 | IP54 |
| 系统回收率 |
65%(视温度和水质而定) |
外形尺寸 |
20尺集装箱*(配隔温层和空调) |
| 运行压力 |
1~3.5Mpa |
净重 | 5,000Kg |
| 反渗透膜数量 |
6支 |
膜壳数量 |
8040,3支 |
| 系统功能 |
1. 低压停机保护,当预处理供水不足引起高压泵进水压力低于0.05MPa时,会自动停机保护动作并发出声光报警。 2. 预处理配有控制多路阀,多介质过滤器、活性炭过滤器在一定压力差下进行清洗。 3. 配置反渗透膜清洗系统,可对反渗透膜组件进行物理清洗、化学清洗和加注保护液。 |
||
| 主要配件 |
反渗透膜:美国陶氏 / 东丽 / 海德能。
膜壳:8040,FRP材质。 多介质过滤器:750x1900mm,FRP材质。 活性炭过滤器:750x1900mm,FRP材质。 软化床:750x1900mm,FRP材质。 进水泵:SUS316,格兰富。 高压泵:SUS316,格兰富。 电气元件:施耐德品牌或同等品牌。 电导率仪:科瑞达。 |
||
| 出厂设备清单 |
1. 水处理设备
2. 产品使用操作说明书,使用操作视频* 3. 完工资料(产品合格证、出厂测试报告、包装清单、设备图纸) 4. 其他耗材配件 |
||
* 1.设备可根据客户要求定制。
更多咨询订购电话:0756-8930698,8935193,
13326658585(国内业务),
13326682480(国内、外贸业务),
13326657486(国内、外贸业务)
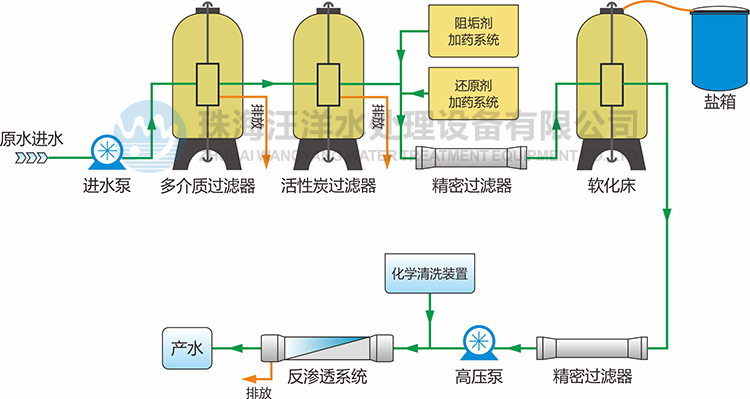
工艺流程
特点和优势

● 可靠高压泵,运行效率高,能耗低、寿命长。
● 高效反渗透膜,脱盐率高达98.5%,抗污染能力强,产水水质稳定。
● 机架管路、管件均由不锈钢和耐腐蚀材料制作,保证设备经久耐用和较低维护成本。
● 操作简单易用,维护方便,只要有电,有水,接管路启动后可立即供应淡水。
● 电源适用范围广:220V~440V/50~60HZ,能适应国内大部分环境。
● 出水水质标准: TDS<500mg/L。
● 使用寿命长:15-20年,严谨工艺设计,确保设备较长的使用寿命和较低的维护成本。
● 设备组合类型可以实现型式:支架式、撬装式、撬车式、集装箱式等。
反渗透技术
反渗透膜是一种模拟生物半透膜制成的具有一定特性的人工半透膜,是反渗透技术的核心构件。
反渗透技术原理是在高于溶液渗透压的作用下,依据其他物质不能透过半透膜 而将这些物质和水分离开来。反渗透膜的膜孔径非常小,因此能够有效地去除水中的溶解盐类、胶体、微生物、有机物等。
系统具有水质好、耗能低、无污染、工艺简单、操作简便等优点。
适用领域
![]() |
![]() |
![]() |
| 生活饮用水 | 食品、饮料工业用水 | 工业生产用水 |
![]() |
![]() |
![]() |
| 电力行业锅炉补给水 | 制药行业用水 | 楼宇、学校供水 |
工程案例
![]() |
![]() |













